Key Takeaways
WP Engine’s Summer Hackathon, Scrap-a-thon, fostered innovation and collaboration. Teams worked on diverse projects with a lean budget, showcasing creativity and teamwork.
Awards like Finest Craftsmanship and Platinum Blueprint recognized excellence and future potential. Winners donated earnings to charities, reflecting a culture of giving back.
Projects ranged from eCommerce dashboards to log analytics, showcasing diverse talents and problem-solving skills. Each project aimed to address real-world challenges and improve user experiences.
Leaders should encourage similar hackathons to boost creativity, teamwork, and philanthropy within their organizations. Hosting events like these can inspire employees, drive innovation, and support charitable causes.
This year’s Scrap-a-thon theme encouraged teams to scrap together maximum-impact projects with minimal budget and resources
At WP Engine, our Hackathons are two-day innovation sprints in which teams collaborate to craft new product ideas, solve existing problems, or simply flex their creative muscles by trying to build something new.
This year’s hackathon, which asked participants to channel their inner scrappiness and do more with less, was aptly dubbed Scrap-a-thon.
Participants were encouraged to choose any project related to their day-to-day work or a new area of interest, including physical builds, code cleanups, accessibility efforts, and more. This provided an excellent opportunity for employees to work with their peers, foster new connections, and learn from those with whom they may not regularly interact.
In alignment with the event’s scrappy theme, each team was given a lean budget of $50 and was encouraged to tap into existing resources to “scrap” their projects together.
Read on for an overview of the projects, awards, and charitable contributions that came out of this year’s WP Engine Scrap-a-thon!
Scrapathon 2024 awards
In the spirit of cordial competition and can-do scrappiness, WP Engine’s hackathon events always include an optional contest, although participants who wish to focus solely on their builds can also do so.
To be considered for an award, participants must meet two criteria:
- Participants must present their project idea virtually during a predetermined project presentation event
- Participating teams must consist of at least two people
Award winners are given $250 to donate to a charity of their choice.
This year, there were five awards in total, all of which could be voted on by Hackathon participants and WP Engine employees.
- Finest Craftsmanship: This award goes to the team that spent the most time polishing and perfecting their approach to and presentation of their project.
- Platinum Blueprint: This award goes to the project with the most potential to become an actual WP Engine product update at some point in the future.
- Scrappy Scraptacular: This award goes to the team with the best and most unique overall idea.
- Salvage Spirit: This award goes to the most ambitious project, even if it didn’t fully come to fruition during the short hackathon timeframe.
- Blueprint Harmony: This award goes to the project that builds the most synergy between disparate pieces, pulling them together into a unified, harmonious workflow.
The winning projects
While the purpose of our hackathons is to collaborate and find ways to build a project quickly and with limited resources, it’s also about striving for one of our coveted awards!
This year’s scrappiest projects were innovative, impactful, and sometimes downright silly —and we wouldn’t have it any other way.

eCom Store Dashboard
For this hackathon project, four team members came together to reimagine an intuitive dashboard that best reflects the informational needs of eCommerce store owners. The goal was to create a place where eCommerce store owners are empowered with important information about their store’s performance upfront, making it easier to manage their store from the WP Engine Portal.
The builders behind this project took home the Finest Craftsmanship award for their well-conceptualized, highly polished proposal. They’ve donated their winnings to the Cliona’s Foundation, which helps families experiencing financial hardship after their child has been diagnosed with a serious illness.

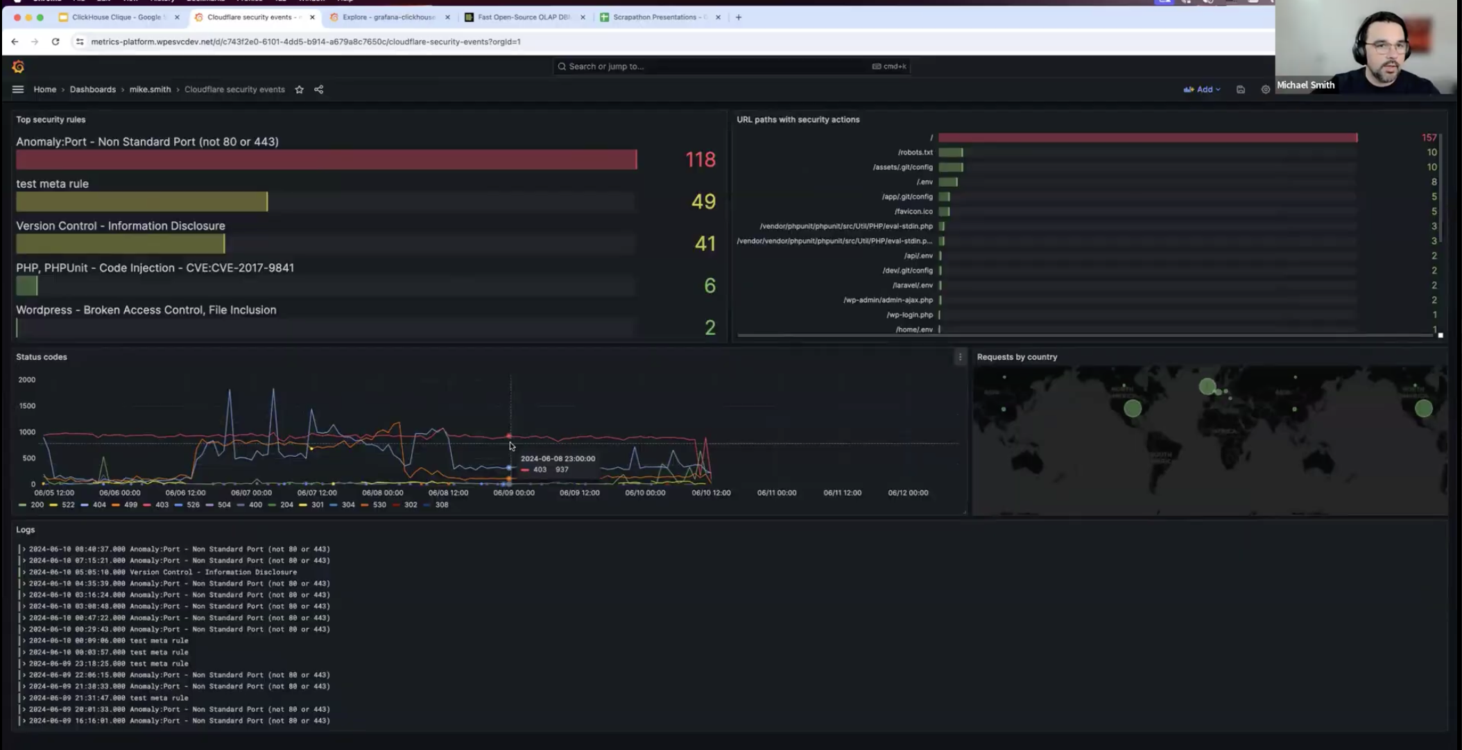
The ClickHouse Clique
This team was motivated by the sheer volume of HTTP logs created on WP Engine’s platform every day (upwards of 13 billion log requests!). They wanted to find a way to make that important data more accessible to customers as well as the individuals who need it within our organization. To do so, they set up a test environment and combined the capabilities of ClickHouse and Grafana so that ClickHouse compiles the log data and Grafana uses it to create an easy-to-understand visualization of that data.
The project took home the Platinum Blueprint award for its great future potential and the team chose to donate their earnings to the Central Texas Food Bank.
Animals Playing Music
For this fun and scrappy Hackathon project, the team used physical hardware as well as software to turn pets into pianists! With just a few simple tools, they were able to create an instrument that senses the pressure of a pet’s paw to play a simple tune.
Thanks to their whimsical concept, the team was awarded the Scrappy Scraptacular distinction, and they chose to give back to all future animal superstars by donating their winnings to The Humane Society.

Improved Log Analytics
This project showed concepts for improved log analysis, visibility, and accessibility to make better use of customer log data. The two team members created a script that looks through customer access logs to create a .csv file so that, when it’s pulled into a spreadsheet, it automatically creates graphs that display critical information like site-level dynamic hits per hour, account-level backend processing time, and more.
These two scrappy team members took home the Salvage Spirit award for this data-intensive project, and they donated their earnings to Dam that Cancer, which provides support to families after a cancer diagnosis.

Evlv-Viz
These scrappy builders wanted to dig into a pain point that was affecting WP Engine’s customer support team. They created a simple solution that displays different configurations for various WP Engine infrastructure components, making it easier for customer support representatives to compare differences in resource allocation across plan types and point WP Engine customers toward a plan that alleviates any downtime or performance issues they may be experiencing due to resource restraints.
This project took home the Blueprint Harmony award for the masterful way it was able to make otherwise complex data simple to visualize. The team chose to donate their earnings to Fund Texas Choice, which is an organization that connects pregnant women to reproductive resources.
Join a seriously scrappy team!
At WP Engine, our commitment to excellence extends beyond the service we provide to customers. We also aim for excellence in the environment we build for our employees.
Every WP Engine employee is empowered to explore new ideas and take risks, because that is the type of environment that fosters innovation on our platform and in our products!
If you’re a scrappy software developer looking for your next career move, visit our careers page to find the perfect role for you!


